首页
公司简介
关于中创
企业文化
组织架构
公司荣誉
产品工艺介绍
布袋除尘器工艺介绍
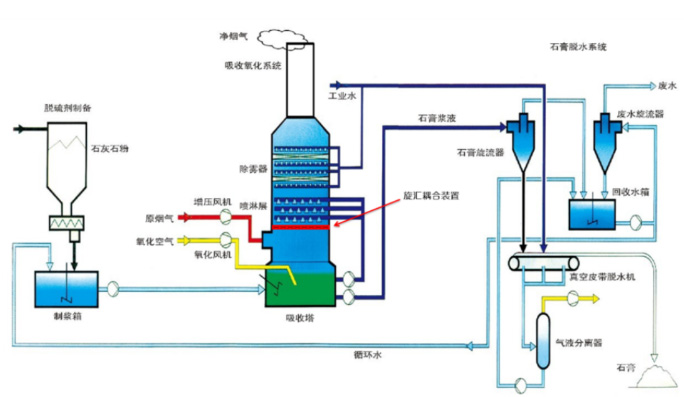
湿法脱硫(钙法/镁法)
CFB半干法脱硫除尘系统
SNCR脱硝
SNCR+SCR联合脱硝
湿式电除尘(WESP)系统
解决方案
新闻资讯
公司新闻
技术资料
常见问题
工程案例
加工设备
加工设备
检测仪器
联系我们
邮箱登陆
首页
关于我们
arrow_drop_down
arrow_drop_up
公司简介
企业文化
组织架构
公司荣誉
产品工艺介绍
arrow_drop_down
arrow_drop_up
布袋除尘器工艺介绍
湿法脱硫(钙法/镁法)
CFB半干法脱硫除尘系统
SNCR脱硝
SNCR+SCR联合脱硝
湿式电除尘(WESP)系统
解决方案
新闻资讯
arrow_drop_down
arrow_drop_up
公司新闻
技术资料
常见问题
工程案例
加工设备
arrow_drop_down
arrow_drop_up
加工设备
检测仪器
联系我们
邮箱登陆
menu
核心产品
致力于大气环保治理领域技术和产品的开发
您的位置:
首页
>>
产品中心
布袋除尘器工艺介绍
湿法脱硫(钙法/镁法)
CFB半干法脱硫除尘系统
SNCR脱硝
SNCR+SCR联合脱硝
湿式电除尘(WESP)系统
产品工艺介绍
产品工艺介绍
布袋除尘器工艺介绍
湿法脱硫(钙法/镁法)
CFB半干法脱硫除尘系统
SNCR脱硝
SNCR+SCR联合脱硝
湿式电除尘(WESP)系统
布袋除尘器工艺介绍
湿法脱硫(钙法/镁法)
CFB半干法脱硫除尘系统
SNCR脱硝
SNCR+SCR联合脱硝
湿式电除尘(WESP)系统
总数:6
1
页次:1/1